水冷螺杆式冷冻机
上一个:水冷螺杆低温机组 下一个:水冷螺杆式冷水机
详情介绍

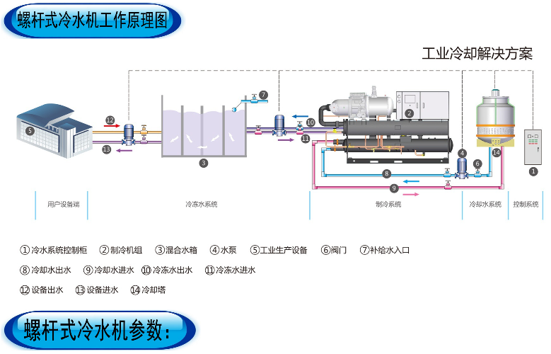
​水冷螺杆式冷水机组系统构成:

水冷螺杆式冷水机组主要由半封闭式螺杆压缩机、壳管式冷凝器、干燥过滤器、热力膨胀阀、壳管式蒸发器、以及电器控制部分等组成。

水冷螺杆式冷水机组也是冷水机组的一种,由于它的主要构成部件使用了螺杆式压缩机,所以名称可称谓水冷螺杆式冷水机组。它的冷冻出水温度范围为5℃~20℃,可广泛应用于塑胶,电镀,电子,化工,制药,印刷,食品加工等各种工业冷冻制程需使用冷冻水的领域,或大型商场,酒店,工厂,医院等各种中央空调工程中需使用冷冻水集中供冷的领域。

 水冷螺杆式冷水机组产品特点

(1)机组压缩机选用名牌半封闭螺杆式压缩机及电控元件,配备换热高效优质铜管制作的冷凝器及蒸发器;

(2)配备各类安全保护装置,性能稳定、噪音低、使用寿命长、操作简单;采用液晶显示人机界面,操作简单便捷,运行状况一目了然;

(3)机型有采用单压缩机或多压缩机组合制冷系统。压缩机可依负载变化,自动交替运转,平衡各压缩机的运行时数,达到节省能耗及延长了冷水机组的使用期限的效果。便于能量调节,在部分负荷时更加节能;

(4)开放式结构,整机外型美观,结构简单,可随时检查机组运行情况,安装及维护简单方便;                                                                                     水冷螺杆式冷水机组应用于工业的生产过程:
    例如:
    塑料工业:准确的控制各种塑料加工之模温,缩短啤塑周期,保证产品质量的稳定。
  电子工业:稳定电子元件内部在生产线上的分子结构,提高电子元件的合格率,应用于超声波清洗行业,有效地防止昂贵的清洗剂挥发和挥发给人带来的伤害。
    电镀行业:控制电镀温度,增加镀件的密度和平滑,缩短电镀周期,提高生产效率,改善产品质量。
    机械工业:控制油压系统压力油温度,稳定油温油压,延长油质使用时间,提高机械润滑的效率,减少磨损。
    建筑工业:供给混凝土用之冷冻水,使混凝土分子结构适合建筑用途要求,有效地增强混凝土的硬度与韧性。
    真空镀膜:控制真空镀膜机的温度,以保证镀件的高质量。
    食品工业:用于食品加工后的高速冷却,使之适应包装要求。另外还有控制发酵食品的温度等。
    化纤工业:冷冻干燥空气,保证产品质量。
    在很多的领域都可能会使用到模具降温冷却系统,主要的应用领域有:
    冷水机在配套真空设备可以使用。此类冷水机也符合高品质真空设备的需求,如分子泵、小型真空镀膜机等。
    冷水机使用在配套医疗激光设备。此类冷水机独有的水质处理特点,使其成为医疗激光设备配套的理想选择配套实验室设备。本系列冷水机也广泛应用于原子吸收光谱分析仪、发酵装置、反应釜、电泳仪等。
    冷水机在使用的过程中一定要注意:首先使用之前槽内应该加入液体介质,其次使用工作电源应根据本机型号确定,电源功率应大于或者等于仪器总功率,电源必须有良好的接地,再次冷水机应安置在干燥通风处,后被及来那个侧离开障碍物400mm距离,最后在使用完毕冷水机后,所有开关置关机状态,接下电源插头,用吸球,皮管把槽内的液体吸干。
    冷水机可以使用到配套实验冷凝设备。如旋转蒸发仪、蒸馏器、冷凝管,具有温度高低可控、温度稳定、冷凝效率高的特点,可有效提高回收率。同时其流体净化功能,可以避免流通管道堵塞、生长微生物。
    4、冷水机使用在配套半导体激光设备。半导体激光设备由于其特殊结构,对水质要求较高。                                                                                                               

东莞市琴江机电设备有限公司 版权所有
技术支持:东莞网站建设